from:国家能源投资集团有限责任公司date:2025-08-22
8月19日,接到中欧能源技术创新合作办公室通知,由国华投资(氢能公司)所属国能氢创公司牵头实施的“中德氢能及燃料电池汽车碳足迹和可持续性评估方法与系统共建项目”(正在实施)和国华投资江苏分公司“东台海上风电项目”(已建成投运)成功入选首批中欧能源合作典型案例。

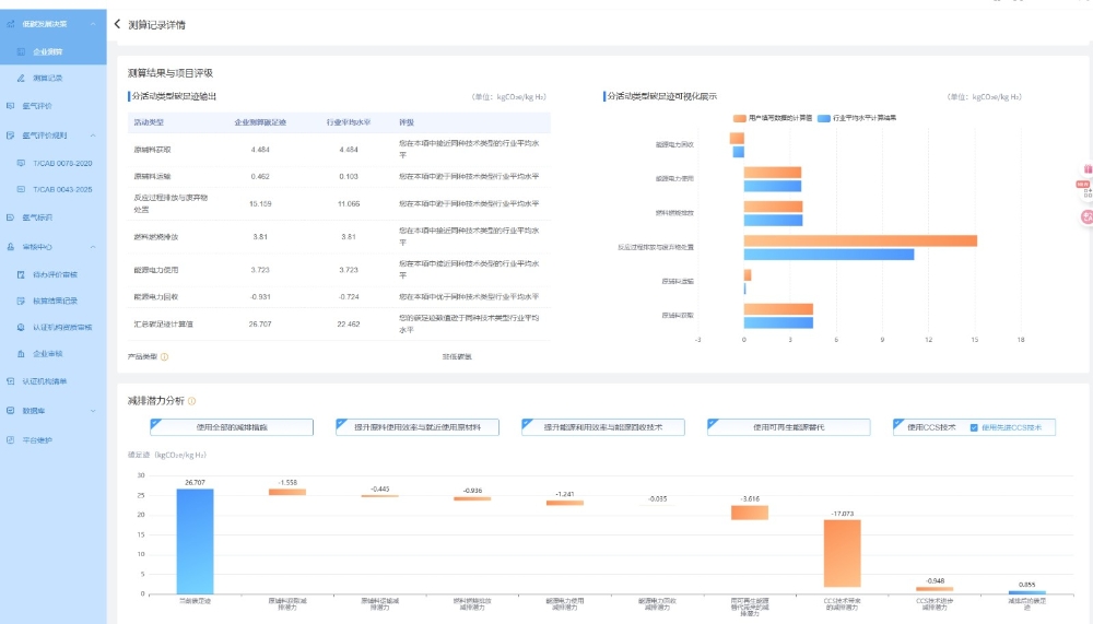
图为一体化碳足迹智能评估系统
“中德氢能及燃料电池汽车碳足迹和可持续性评估方法与系统共建项目”基于国家重点研发计划“政府间国际科技创新合作”重点专项“氢能及燃料电池汽车碳足迹和可持续性评估方法研究”,围绕氢能及燃料电池可持续性评估课题,系统开展碳足迹核算方法研究,致力于构建科学、统一、国际认可的评估方法论。同时,项目着力推进相关专利布局和标准制定工作,并基于扎实的理论研究,成功搭建了氢碳足迹评估系统。该项目的成功实施与推广,将为我国氢能及燃料电池产业的低碳发展提供坚实的科学评价方法与数据支撑,有力促进清洁低碳氢能技术的创新与应用,加速氢能在交通、化工等关键领域应用的绿色低碳转型进程。通过构建具有国际影响力的碳足迹评估体系,项目将显著提升我国在全球氢能领域的技术话语权与规则制定权,增强氢能产业可持续发展潜力。该项目成果不仅为深化中德乃至中欧在绿色能源领域的务实合作与标准互认注入新动能,也为服务国家能源集团绿色转型战略、助力我国实现“双碳”目标提供了重要的技术支撑与战略保障。

图为国华投资江苏分公司东台海上风电项目
江苏分公司东台海上风电项目位于江苏省条子泥和竹根沙海域,是国内首个中法合资落地建成并商业化运营的项目,分为东台四期300兆瓦项目和东台五期200兆瓦项目建设。东台五期200兆瓦项目在2023年12月25日摘得“中国安装工程优质奖(中国安装之星)”。这是继2022年东台四期300兆瓦项目荣获“国家优质工程金奖”后,再次揽获国家级荣誉。该项目通过优化设计、预留养殖、捕捞空间等手段,促进了风电与渔业和谐共赢。投运至今,已贡献绿色电力65.74亿千瓦时,可满足899万居民年用电需求,为地方经济发展与电力保供起到表率作用,为江苏高质量发展提供绿色动能,并于2023年入选国家“中欧绿色低碳发展合作典型案例”。
据悉,首批中欧能源合作典型案例的征集与遴选工作由中国国家能源局指导,中欧能源技术创新合作办公室(电力规划设计总院)与中国欧盟商会共同组织,共遴选出典型案例19项,其中已建成投运项目8项,正在实施项目11项,合作国别涉及芬兰、英国、法国、德国等12个欧洲国家,合作领域覆盖氢能、智慧能源、新型储能、海上风电等多个重点方向,充分展现了中欧能源合作的多维度、深层次、高水平的特点。
Tel:+86-25-84152563
Fax:+86-25-52146294
Email:export@hbtianrui.com
Address:Head Office: No.8 Chuangye Avenue, Economic Development Zone, Tianmen City, Hubei Province, China (Zip Code: 431700) Nanjing Office: Room 201-301, Building K10,15 Wanshou Road,Nanjing Area, China (Jiangsu) Pilot Free Trade Zone,Jiangsu Province,China (Zip Code:211899)